The DC-area digital signage software and solutions firm Mvix has announced a major version release of its enterprise platform that adds functionality and streamlines workflows, but perhaps most importantly focuses on mission-critical matters like device health management and security.
A pretty, friendly UX is always nice, but on networks that have 100s or 1,000s of players, what can really, really matter is a stable system that presents minimal day to day issues, and allows genuine remote troubleshooting and remedies.
Around since 2005, this is v3 of the platform and has been dubbed – simply – as Mvix CMS.
This new CMS interface allows for a streamlined workflow and significantly fewer steps to create and schedule content. The software is fully hosted on the Amazon AWS cloud for scalability and reliability. Mvix CMS’s architecture ensures fast loading times while supporting thousands of users and concurrent signage devices.
With over 18,000 clients, Mvix solicited client feedback with the intent of understanding market needs and user stories to deliver a personalized software experience. The new version, built from scratch, took over 14,000 development hours backed by an extensive beta test period of over 4+ months. With 1,000+ professional design templates and 150+ content app themes, it offers state-of-the-art scheduling and robust device management. The newest SaaS also provides a ready-to-use NOC portal for enterprise IT departments.
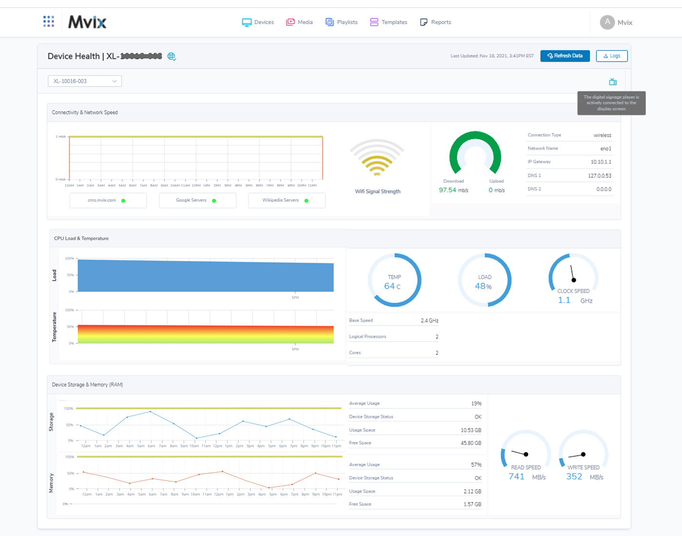
The new features include what Mvix says is a “first-of-ts-kind” device health dashboard that reports real-time diagnostic data from on-field devices and “is compatible with 3rd party hardware (BrightSign, Android-based, mini PC-based, and Raspberry Pi-based players) and screens of all brands, resolutions, and sizes.”
Device status dashboards are not new, by any means, so I’m not quite sure what is first of its kind in this. But I can say this sort of thing is super-valuable to operators. The big, often hidden cost of running a digital signage network can be the time and money needed to remedy outages. If those outages can be minimized and fixes done remotely, the savings can be huge.
Version 3 also adds a pile of authentication measures, including:
- 256-bit SSL encryption with all CMS and device communication
- Integration with OKTA for seamless SAML and AD integration
- Two-factor authentication (2FA)
Moving to v3 is free to existing clients. One interesting wrinkle in how Mvix does things is that along with the familiar monthly SaaS model used by most of its competitors, the company also markets a one-time, no subscription purchase that includes the player, for $299 USD.
Here’s another screenshot of the UX provided by Mvix …

